SEMEM_水源热泵系统方案
阅读
点赞

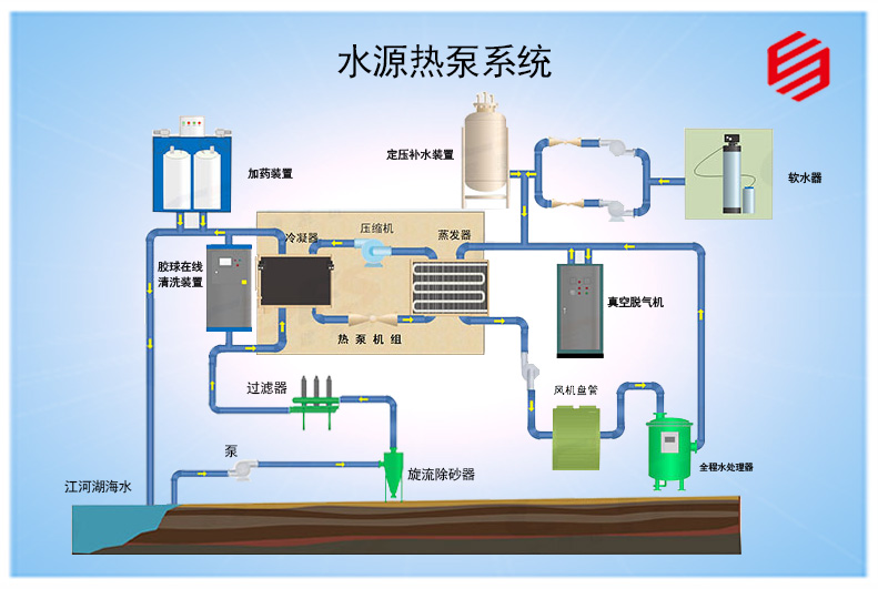
水源热泵空调系统是一种利用地下浅层地热资源(包括地下水、土壤或地表水等)的既可供热又可制冷的高效节能空调系统。
编辑 Tang
(本文版权所有,请勿复制商用)


水源热泵空调系统是一种利用地下浅层地热资源(包括地下水、土壤或地表水等)的既可供热又可制冷的高效节能空调系统。

专业制造经典!SEMEM西门机电科技,创建于1991年,于1998年入驻长沙国家高新技术产业开发区,专业开发生产水过滤器、水处理器等,处于行业领先地位。 [详细]
![]() |
![]() |
![]() |
||
| 始创于1991 | 质量管理认证 | AAA信誉企业 |

选品牌水处理器,找西门机电!SEMEM西门机电5大核心优势,为客户打造坚实的品质与服务。 [详细]

西门工厂专业30年,西门业务遍布全国34个省市区,是三一重工集团、北京松下电器、上海理工大学、湖南中烟集团等知名企业的长期合作伙伴! [详细]

7*24小时服务!SEMEM西门机电销售与服务中心,中国湖南省长沙市迎宾路235号,电话400-018-1846。 [详细]